EN

Introducing AdGuard Home

As many of you probably know, AdGuard provides a lot of ways to block ads in form of various apps and browser extensions. Some even heard about AdGuard DNS, a way to block ads without installing anything on your device. And today we are announcing the official release of a completely new product — AdGuard Home, which carries a lot of cool new stuff with it.

The short version: AdGuard Home is a network-wide ad-and-tracker blocking DNS server. Its purpose is to let you control your entire network and all your devices, and it does not require using a client-side program. At the same, AdGuard Home features a web interface to easily manage the filtering process.


Where it started

The first step towards AdGuard Home was made two years ago, with the announcement of the AdGuard DNS beta. For the first time, we offered a way to block ads without having to install anything on your device, like a browser extension or an app. And while AdGuard Home is a standalone project, it took a lot from its spiritual predecessor.

In fact, we should probably "thank" Apple for speeding up the development of AdGuard Home. When Apple decided that you couldn't control the traffic on your own devices anymore, we sought ways to put users back in charge of their own gadgets. Naturally, the DNS approach looked the most promising. It's too bad Apple won't allow apps that manage DNS requests anywhere near the AppStore — well, what if you didn't need any apps? And this is the main strength of AdGuard Home: you can set it up anywhere, but I'm getting ahead of myself.

Honestly, I would be lying if I said that we implemented 100% of everything that we wanted. That is why we are calling this version of AdGuard Home "v0.9".

One of the main reasons is that the installation of AdGuard Home is currently not the easiest task for an unprepared user, simplifying it is one of the highest priority tasks as we move forward.

Don't get me wrong, it works perfectly fine in its current state, there's just even more we want to add — and we will, in the official v1.0 release that will be announced before you know it.

But we simply couldn't wait any longer, so meet AdGuard Home 0.9!

Why use it?

It is probably not news to you that ads and trackers follow you on the web wherever you go, not only on your computer, but also on your smartphone (in fact, probably even more on your smartphone!), and even in things like smart fridges, smart vacuums and — God help us all! — smart light bulbs!

Even if you have nothing against companies gathering data about you, tracking can be plain dangerous. Ads are no better — they have long become a gateway to all kinds of malware, viruses, crypto lockers, phishing and more trackers.

Given how densely we are surrounded by gadgets in our life, it can get really tiresome to find, install, configure and maintain an ad blocker app for each of them, and, as I've mentioned already, in case of "smart furniture" this is not possible at all. This is where AdGuard Home comes into play — and shines. It provides a unified solution for blocking ads and trackers on all devices within your network, most commonly your home Wi-Fi network, but nothing prevents you from setting it up in your workspace or anywhere else.

Features and advantages of AG Home

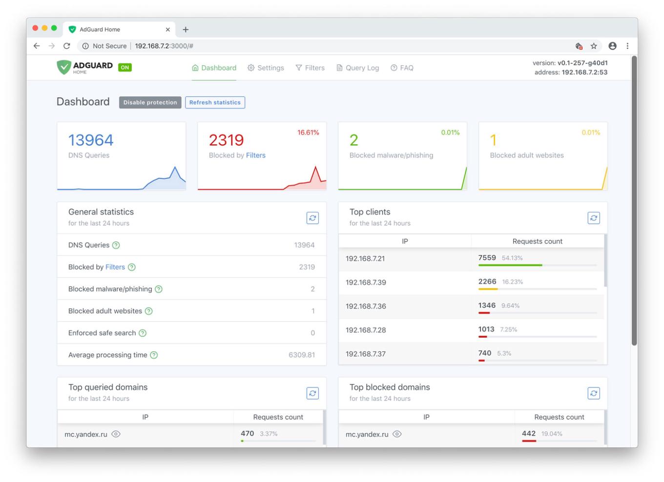
The first thing you will notice is the web interface. We think it looks neat and tidy:

AdGuard Home Dashboard

Let's have a look at the main tab. Here you will find all kinds of statistics, including a vivid graphical representation. As you probably noticed, it looks just like a normal app, but you only need it alone to manage filtering on all your devices within the network.

Unlike application-based solutions for Android and iOS, AdGuard Home is not dependent on media giants like Google and Apple and their countless artificial limitations. Your personal preference is the only deciding factor

Now let's go to the "Settings" tab and look more closely at each of the options offered.

Manage filtering process

Ad blocking

The name speaks for itself. This is the main module, keep it enabled if you want AdGuard Home to block ads and tracking in your network — and it will block a lot. Just look at this comparison:

Ads are gone now

And this is not just aesthetics, look at the amount of saved traffic and load speed:

AG Home saves time and traffic

That is more than 3Mb of traffic and 15 seconds of load speed, and that's only one page.

Browsing Security

AG Home blocked a dangerous website

This stands for anti-malware and anti-phishing protection. AG Home will block all potentially dangerous requests to malicious and fraudulent websites, protecting you from online threats.

Parental control

A page is blocked by Parental control

This is useful if you have kids and you don't want them to access websites with inappropriate content.

Safe search

AG Home enforced "Safe search"

In the same vein, this option enforces "Safe search" mode in the most popular search engines (when enabled, it omits adult websites and pictures from being displayed in the search results)

Custom upstream servers

At the bottom of the "Settings" tab is a window to select a preferable upstream DNS server. Don't bother yourself with it unless you know what it means — this option is not essential to the quality filtering at all, but rather is a nice bonus.

AdGuard Home was developed based on the production-ready AdGuard DNS software, which has been used successfully by millions of users from around the globe for the last two years

Filter lists

Add third-party filters

The third tab is devoted to filter settings. By default, ad blocking will be managed by the AdGuard SDN filter, but you have an option to add other filters and hosts-based blocking lists (basically, those are lists of rules that tell AG Home what exactly to block), or even create your own custom filtering rules. Multiple filters and hosts lists are available on the Internet.

AdGuard Home is developed by AdGuard — known experts in ad blocking and privacy protection. Over 25,000,000 users entrusted us with their online safety and never looked back

Query log

Monitor network activity

In the next tab there is a query log that offers everything you would expect from it — complete information on each and every request, all kinds of sorting. For each blocked request, there is a small tooltip telling you what rule it was filtered by, additional information about its origin and an "Unblock" button right next to it. Similarly, for unblocked requests there is a "Block" button. The log keeps track of the last 5000 queries and, of course, you can download the log file.

Open source

AdGuard Home is an open source project. We would be delighted to see any feedback, suggestions or other contribution from you. Whatever it is you have for us, the place to go to let us know about it is always the GitHub repository.

In summary, AdGuard Home gives you complete control over what is happening within your network.

How to set it up

Currently, you can install AdGuard Home on MacOS, Linux (x32 or x64), and Raspberry Pi. There is no need to go into technical details — we have the installation process described in the dedicated GitHub repository. Also, detailed guides on installing AG DNS to VPS and Raspberry Pi are available in our Wiki.

Further plans

We are not going to stop here: on the contrary, we have big plans regarding the future development of AdGuard Home. Here is a short list of what we are planning to do next:

  • One-click setup of your private VPN integrated with AdGuard Home
  • Improve the UI, make it better both functionally and aesthetically (send us your suggestions!)
  • Enhance the encryption options — DNSCrypt and DoH support, a possibility to run in the encrypted DNS server mode
  • Make it easier to use AdGuard Home with mobile devices (e.g. Mobileconfig for iOS)
  • Integrate AG Home with AdGuard applications

Being optimistic and looking a bit further, we would like AG Home to eventually become the privacy protection center for you and your devices, simple to use and easy to configure, where you can set up a personal proxy, VPN or encrypted DNS just in a couple of clicks.

Can I uninstall my ad blocker now?

The main advantage of AG Home lies in its ability to protect the whole network. When it comes to the sheer "filtering power", DNS-based ad blocking is inherently less potent and flexible than the approach taken by browser extensions and especially less so than dedicated tools. As an example, this article compares AG for Android and hosts-based ad blockers, and it gives a good impression of their relative capabilities. Whether you need this level of protection or not is a matter only you can decide.

And that's about it, hope you'll like AdGuard Home and will find a good use for it!

Do you have any questions or suggestions? We're answering everything on Product Hunt today!

Liked this post?
19,403 19403 user reviews
Excellent!

AdGuard for Windows

AdGuard for Windows is more than an ad blocker. It is a multipurpose tool that blocks ads, controls access to dangerous sites, speeds up page loading, and protects children from inappropriate content.
By downloading the program you accept the terms of the License agreement
Read more
AdGuard for Windows v7.20, 14-day trial period
19,403 19403 user reviews
Excellent!

AdGuard for Mac

AdGuard for Mac is a unique ad blocker designed with macOS in mind. In addition to protecting you from annoying ads in browsers and apps, it shields you from tracking, phishing, and fraud.
By downloading the program you accept the terms of the License agreement
Read more
AdGuard for Mac v2.17, 14-day trial period
19,403 19403 user reviews
Excellent!

AdGuard for Android

AdGuard for Android is a perfect solution for Android devices. Unlike most other ad blockers, AdGuard doesn't require root access and provides a wide range of app management options.
By downloading the program you accept the terms of the License agreement
Read more
Scan to download
Use any QR-code reader available on your device
AdGuard for Android v4.10, 7-day trial period
19,403 19403 user reviews
Excellent!

AdGuard for iOS

The best iOS ad blocker for iPhone and iPad. AdGuard eliminates all kinds of ads in Safari, protects your privacy, and speeds up page loading. AdGuard for iOS ad-blocking technology ensures the highest quality filtering and allows you to use multiple filters at the same time
By downloading the program you accept the terms of the License agreement
Read more
Scan to download
Use any QR-code reader available on your device
AdGuard for iOS v4.5
19,403 19403 user reviews
Excellent!

AdGuard Content Blocker

AdGuard Content Blocker will eliminate all kinds of ads in mobile browsers that support content blocker technology — namely, Samsung Internet and Yandex.Browser. While being more limited than AdGuard for Android, it is free, easy to install and still provides high ad blocking quality.
By downloading the program you accept the terms of the License agreement
Read more
AdGuard Content Blocker v2.8
19,403 19403 user reviews
Excellent!

AdGuard Browser Extension

AdGuard is the fastest and most lightweight ad blocking extension that effectively blocks all types of ads on all web pages! Choose AdGuard for the browser you use and get ad-free, fast and safe browsing.
AdGuard Browser Extension v5.1
19,403 19403 user reviews
Excellent!

AdGuard Assistant

A companion browser extension for AdGuard desktop apps. It offers an in-browser access to such features as custom element blocking, allowlisting a website or sending a report.
AdGuard Assistant v1.4
19,403 19403 user reviews
Excellent!

AdGuard Home

AdGuard Home is a network-wide software for blocking ads & tracking. After you set it up, it’ll cover ALL your home devices, and you don’t need any client-side software for that. With the rise of Internet-Of-Things and connected devices, it becomes more and more important to be able to control your whole network.
AdGuard Home v0.107
19,403 19403 user reviews
Excellent!

AdGuard Pro for iOS

AdGuard Pro has much to offer on top of the excellent iOS ad blocking in Safari already known to the users of the regular version. By providing access to custom DNS settings, the app allows you to block ads, protect your kids from adult content online, and safeguard your personal data from theft.
By downloading the program you accept the terms of the License agreement
Read more
AdGuard Pro for iOS v4.5
19,403 19403 user reviews
Excellent!

AdGuard for Safari

Ad blocking extensions for Safari are having hard time since Apple started to force everyone to use the new SDK. AdGuard extension is supposed to bring back the high quality ad blocking back to Safari.
AdGuard for Safari v1.11
19,403 19403 user reviews
Excellent!

AdGuard for Android TV

AdGuard for Android TV is the only app that blocks ads, guards your privacy, and acts as a firewall for your Smart TV. Get warnings about web threats, use secure DNS, and benefit from encrypted traffic. Relax and dive into your favorite shows with top-notch security and zero ads!
AdGuard for Android TV v4.10
19,403 19403 user reviews
Excellent!

AdGuard for Linux

AdGuard for Linux is the world’s first system-wide Linux ad blocker. Block ads and trackers at the device level, select from pre-installed filters, or add your own — all through the command-line interface
AdGuard for Linux v1.0
19,403 19403 user reviews
Excellent!

AdGuard Temp Mail

A free temporary email address generator that keeps you anonymous and protects your privacy. No spam in your main inbox!
19,403 19403 user reviews
Excellent!

AdGuard VPN

83 locations worldwide

Access to any content

Strong encryption

No-logging policy

Fastest connection

24/7 support

Try for free
By downloading the program you accept the terms of the License agreement
Read more
19,403 19403 user reviews
Excellent!

AdGuard DNS

AdGuard DNS is a foolproof way to block Internet ads that does not require installing any applications. It is easy to use, absolutely free, easily set up on any device, and provides you with minimal necessary functions to block ads, counters, malicious websites, and adult content.
19,403 19403 user reviews
Excellent!

AdGuard Mail

Protect your identity, avoid spam, and keep your inbox secure with our aliases and temporary email addresses. Enjoy our free email forwarding service and apps for all operating systems
19,403 19403 user reviews
Excellent!

AdGuard Wallet

A secure and private crypto wallet that gives you full control over your assets. Manage multiple wallets and discover thousands of cryptocurrencies to store, send, and swap
Downloading AdGuard To install AdGuard, click the file indicated by the arrow Select "Open" and click "OK", then wait for the file to be downloaded. In the opened window, drag the AdGuard icon to the "Applications" folder. Thank you for choosing AdGuard! Select "Open" and click "OK", then wait for the file to be downloaded. In the opened window, click "Install". Thank you for choosing AdGuard!
Install AdGuard on your mobile device